Алексей Ковалёв
•Head of AI Research
Мониторинг видимости бренда в нейросетях: полное руководство по платформе VisioBrand
Как отслеживать попадание бренда в ответы 9 AI-платформ, анализировать конкурентов, оптимизировать контент для генеративного поиска и управлять AI-видимостью через API и MCP
Ключевые выводы
В 2026 году генеративный поиск и AI-ассистенты кардинально изменили способ получения информации. Сотни миллионов пользователей ежедневно обращаются к ChatGPT, Gemini, Perplexity, Яндекс Алисе и другим большим языковым моделям за рекомендациями, советами и решениями. Бренд, который не отслеживает свою видимость в ответах нейросетей, теряет контроль над тем, как его воспринимают потребители — и уступает конкурентам, которые целенаправленно работают над попаданием в ответы AI.
VisioBrand — единственная платформа на рынке, которая объединяет мониторинг 9 AI-платформ, конкурентный анализ, анализ тональности, отслеживание источников цитирования, генерацию и оптимизацию контента, эксперименты с замером эффекта, проверку сайта на AI-готовность, персоны целевой аудитории, AI-ассистента для аналитики, агентскую систему и полноценное API с MCP-интеграцией в одном продукте.
Что такое мониторинг AI-видимости и зачем он нужен
Мониторинг видимости бренда в нейросетях (AI Visibility Monitoring) — это систематическое отслеживание того, как большие языковые модели (LLM) упоминают, описывают и рекомендуют ваш бренд в ответах на пользовательские запросы. Это принципиально новая дисциплина маркетинговой аналитики, рождённая массовым распространением генеративного поиска и AI-ассистентов.
Революция генеративного поиска
Мир информационного поиска изменился необратимо. Если раньше пользователь вводил запрос в поисковик, получал список из 10 ссылок и сам выбирал, какую открыть, то сегодня AI-ассистент формирует готовый развёрнутый ответ. Пользователь спрашивает: «Какой сервис аналитики лучше для среднего бизнеса?» — и получает конкретные рекомендации с названиями брендов, их преимуществами и недостатками. Этот ответ формирует мнение мгновенно, без необходимости переходить на сайты и сравнивать самостоятельно.
Масштаб этого сдвига огромен. По данным на 2026 год:
| AI-платформа | Аудитория | Особенность |
|---|---|---|
| ChatGPT | 800+ млн MAU | Крупнейший AI-ассистент в мире |
| Google Gemini | 100+ млн MAU | Интегрирован в экосистему Google |
| Perplexity | 15+ млн MAU | Позиционируется как AI-поисковик |
| Яндекс Алиса + Поиск с Алисой | 40+ млн MAU | Доминирует в русскоязычном сегменте |
| DeepSeek | Стремительный рост | Популярен в техническом сообществе |
| GigaChat (Сбер) | Десятки млн потенциальных пользователей | Интегрирован в экосистему Сбера |
| Google AI Overviews | Миллиарды запросов | AI-сводки в поисковой выдаче Google |
| Google AI Mode | Быстрый рост | Новейший режим AI-поиска Google |
Когда сотни миллионов людей ежедневно обращаются к чат-ботам и LLM за рекомендациями, вопрос «упоминает ли нейросеть мой бренд?» становится таким же критичным, каким 15 лет назад был вопрос «находится ли мой сайт в топ-10 Google?».
Почему классический SEO не решает эту задачу
Фундаментальная разница между классическим поиском и генеративными AI-ассистентами заключается в самом формате ответа:
| Параметр | Классический поиск | Генеративный AI-ответ |
|---|---|---|
| Формат | Список из 10 ссылок | Связный текст с рекомендациями |
| Выбор пользователя | Сам кликает на 2–3 ссылки | Получает готовый ответ |
| Видимость | Можно пролистать, перейти на стр. 2 | Упомянут или нет — «второй страницы» нет |
| Измерение | SEO-инструменты, позиции, CTR | Специализированный AI-мониторинг |
| Контроль | Meta-теги, ссылки, контент-маркетинг | Качество контента + авторитетные источники |
SEO-инструменты отлично отслеживают позиции сайта в классической поисковой выдаче, но они полностью слепы к тому, что происходит внутри ответов нейросетей. Когда ChatGPT отвечает пользователю, он формирует связный текст с конкретными рекомендациями — это совершенно иной формат, который требует иного подхода к мониторингу.
Четыре ключевые метрики AI-видимости
Мониторинг видимости бренда в ответах AI строится вокруг четырёх фундаментальных метрик:
1. Видимость (Visibility) — упоминает ли AI ваш бренд?
Это базовая, но критически важная метрика. Видимость измеряется как процент запросов, в ответах на которые AI упоминает ваш бренд. Если вы отслеживаете 100 промптов и бренд упомянут в ответах на 20 из них — ваша видимость составляет 20%. В VisioBrand используется модель Simple Visibility: упомянут = 100%, не упомянут = 0%. Итоговый показатель — процент запросов с упоминаниями.
2. Позиция (Position) — где именно в ответе AI упоминает ваш бренд?
Так же как в классическом SEO первая позиция даёт основной трафик, в ответах нейросети первое упоминание получает максимум внимания. Если AI перечисляет пять сервисов и ваш стоит первым — пользователь запомнит именно его. Позиция 1 — идеальна, позиция 5+ — бренд теряется в перечислении.
3. Тональность (Sentiment) — как именно AI описывает ваш бренд?
Нейросеть может упоминать бренд в негативном контексте: «этот сервис часто критикуют за...», «в отличие от конкурента, у них нет...». Или наоборот — «один из лидеров рынка», «пользователи отмечают высокое качество». Тональность в VisioBrand измеряется по шкале от 0 до 100 с помощью специализированной BERT-модели.
4. Цитируемость (Citation Rate) — цитирует ли AI ваш сайт?
Помимо текстового упоминания бренда, важно, ссылается ли AI на ваш сайт как на источник информации. Высокий Citation Score означает, что AI-платформы доверяют вашему контенту и рекомендуют его пользователям.
Риски отсутствия мониторинга
Бренд, который не отслеживает свою видимость в нейросетях, сталкивается с серьёзными рисками:
- Устаревшая информация. AI может транслировать неактуальные данные: прошлогодние цены, снятые продукты, давно исправленные ошибки. Если в обучающих данных модели осталась критическая статья двухлетней давности — AI будет ссылаться на неё, даже если проблема давно решена.
- Конкурентное вытеснение. Конкуренты могут целенаправленно работать над попаданием в ответы AI: публиковать контент, оптимизированный для генеративных систем. Без мониторинга вы не заметите, что конкурент постепенно занимает ваше место.
- Галлюцинации. Нейросети могут «галлюцинировать» — приписывать бренду несуществующие характеристики, неверные цены, выдуманные скандалы. Без мониторинга вы узнаете об этом только от расстроенных клиентов.
- Невидимость в новых категориях. При запуске нового продукта или выходе в новый сегмент AI-платформы об этом не знают. Мониторинг покажет, где вы невидимы, и поможет спланировать действия.
- Потеря доли голоса. Share of Voice в ответах AI — это прямой индикатор конкурентной позиции. Если ваш SOV падает с 20% до 5%, это означает, что конкуренты активно вытесняют вас из рекомендаций нейросетей.
Рынок AI-мониторинга в 2026 году
Рынок инструментов для мониторинга видимости бренда в AI находится на ранней стадии. Большинство компаний всё ещё пытается вручную проверять, упоминают ли нейросети их бренд. Ручной подход не масштабируется: чтобы ежедневно проверять 50 запросов в 9 платформах, нужно выполнить 450 запросов, прочитать каждый ответ, зафиксировать результат и сравнить с предыдущими данными. Это минимум 8–10 часов ежедневной рутинной работы.
Автоматизированные платформы, такие как VisioBrand, решают эту задачу за минуты, обеспечивая при этом полноту охвата, историческое накопление данных и аналитику, недоступную при ручном подходе.
Бренд, которого нет в ответах AI-ассистентов, не существует для сотен миллионов пользователей. Мониторинг видимости в нейросетях в 2026 году — это не опция, а необходимость для любого бизнеса, который хочет оставаться конкурентоспособным.
Как работает VisioBrand: архитектура и подход
VisioBrand — это платформа для автоматизированного мониторинга видимости бренда в 9 AI-платформах. Система ежедневно отправляет ваши мониторинговые запросы (промпты) в каждую подключённую нейросеть, собирает полные ответы и анализирует их по множеству параметров: видимость, позиция, тональность, источники цитирования, упоминания конкурентов.

Принцип работы: от запроса до аналитики
VisioBrand работает по принципу «чёрного ящика наизнанку» — платформа задаёт AI-ассистентам те же вопросы, которые задают реальные пользователи, и фиксирует, что отвечает каждая нейросеть. В отличие от API-подходов, которые могут давать отличные от реальных ответы, VisioBrand использует комбинацию прямых API-вызовов и взаимодействия с пользовательским интерфейсом AI-платформ через автоматизацию браузера.
9 AI-платформ под контролем
VisioBrand мониторит все основные AI-платформы, которыми пользуется аудитория в России и мире:
| # | AI-платформа | Тип подключения | Аудитория |
|---|---|---|---|
| 1 | ChatGPT | Браузерная автоматизация | 800+ млн MAU |
| 2 | Google Gemini | Браузерная автоматизация | 100+ млн MAU |
| 3 | DeepSeek | Браузерная автоматизация | Стремительный рост |
| 4 | Яндекс Алиса | Браузерная автоматизация | 40+ млн MAU (совм.) |
| 5 | Поиск с Алисой | Браузерная автоматизация | 40+ млн MAU (совм.) |
| 6 | Perplexity | API | 15+ млн MAU |
| 7 | GigaChat | API | Экосистема Сбера |
| 8 | Google AI Overviews | Браузерная автоматизация | Миллиарды запросов |
| 9 | Google AI Mode | Браузерная автоматизация | Быстрый рост |
Ежедневное автоматическое тестирование
Процесс мониторинга полностью автоматизирован. Для каждого бренда устанавливается время ежедневного тестирования (слот). Когда наступает назначенное время, система запускает полный цикл проверки:
1. Запуск по расписанию. Планировщик каждую минуту проверяет, для каких брендов наступило время тестирования. Время задаётся в UTC и отображается с конвертацией в MSK.
2. Отправка промптов. Каждый активный мониторинговый промпт отправляется во все AI-платформы, доступные по тарифу. Если вы отслеживаете 50 промптов и подключили 9 платформ — за один цикл система выполнит до 450 запросов.
3. Сбор ответов. Система получает полные текстовые ответы от каждой платформы. Сохраняется текст ответа, все цитируемые источники (URL), позиция бренда, контекст упоминания.
4. Анализ. Каждый ответ анализируется автоматически:
- Детекция упоминаний — с учётом морфологических форм русского языка (падежи, склонения). Система распознаёт бренд даже в склонённых формах.
- Определение позиции — где в ответе впервые упомянут бренд (1-я позиция, 2-я и т.д.)
- Анализ тональности — BERT-модель оценивает тональность контекста упоминания по шкале 0–100
- Извлечение источников — фиксируются все URL, которые AI цитирует в ответе
- Обнаружение конкурентов — автоматически выявляются упоминания конкурентов
- Проверка цитирования — определяется, ссылается ли AI на ваш сайт
- Разделение типов упоминаний — текстовое упоминание vs. только ссылка на сайт как источник
5. Историческое накопление. Результаты каждого дня сохраняются в аналитическую базу, формируя временные ряды. Это позволяет видеть динамику за неделю, месяц, квартал — и обнаруживать тренды, невидимые при разовых проверках.
Счётчик до следующего тестирования
В интерфейсе платформы всегда видно, когда состоится следующее тестирование. Например: «Next test for all prompts: 8h 56m, Daily at 06:00 MSK, Tomorrow» — вы точно знаете, когда получите свежие данные.
Как настроить мониторинг в VisioBrand за 5 шагов
Укажите название, описание, ключевые слова, сайт и отрасль. Система использует эти данные для корректной детекции упоминаний, включая морфологические формы.
Создайте мониторинговые запросы вручную или используйте функцию 'With AI' для автоматической генерации промптов на основе описания бренда. Организуйте по темам и интентам.
Подключите платформы для мониторинга в соответствии с вашим тарифом. 9 платформ: ChatGPT, Gemini, DeepSeek, Алиса, Поиск с Алисой, Perplexity, GigaChat, Google AI Overviews, Google AI Mode.
Задайте ежедневное время тестирования (слот). Система автоматически проверит все активные промпты в назначенное время. Таймер в интерфейсе показывает оставшееся время до следующего теста.
Используйте дашборд с 7 виджетами, конкурентный анализ, анализ тональности, отслеживание источников, рекомендации и эксперименты для принятия решений на основе данных.
Дашборд и ключевые показатели
Дашборд VisioBrand (/app/dashboard) — это настраиваемая панель мониторинга, которая даёт мгновенное представление о видимости вашего бренда во всех AI-платформах. Дашборд состоит из 7 виджетов, каждый из которых отвечает за свой аспект аналитики. Интерфейс поддерживает фильтрацию по периоду и AI-модели, а также кнопку Customize для настройки расположения виджетов.

Фильтры дашборда
В верхней части дашборда доступны фильтры:
| Фильтр | Опции |
|---|---|
| Период | 7 дней, 30 дней, 90 дней, Произвольный период |
| AI-модель | Все модели / конкретная модель (ChatGPT, Gemini, DeepSeek, Алиса, Поиск с Алисой, Perplexity, GigaChat, Google AI Overviews, Google AI Mode) |
| Настройка | Кнопка «Customize» для изменения расположения виджетов |
| Обновление | Кнопка «Refresh» для принудительного обновления данных |
Виджет 1: Динамика видимости
Центральный виджет дашборда — интерактивный график динамики с 4 вкладками:
Видимость — основная метрика. Линейный график показывает процент видимости бренда по дням. Видимость рассчитывается как процент запросов, в ответах на которые AI упоминает ваш бренд. Если из 100 промптов бренд упомянут в 20 — видимость 20%. На графике можно сравнить динамику по разным AI-платформам.
Тональность — график изменения средней тональности во времени. Тональность оценивается по шкале 0–100: позитивная (≥60), нейтральная (40–59), негативная (<40). Позволяет отследить, не ухудшилось ли восприятие бренда.
Позиция — среднее место бренда в ответах AI. Позиция 1 — бренд упоминается первым, позиция 5+ — теряется в перечислении. График показывает, становится ли позиция лучше или хуже.
Цитируемость — как часто AI-платформы ссылаются на ваш сайт при упоминании бренда. Citation Score = процент ответов, в которых AI процитировал ваш сайт. Высокий показатель означает, что AI доверяет вашему контенту.
Виджет 2: Компактный лидерборд
Таблица-рейтинг вас и ваших конкурентов с ключевыми метриками:
| Столбец | Описание |
|---|---|
| ВИД. | Видимость (%) — доля запросов с упоминанием бренда |
| SOV | Share of Voice (%) — доля голоса среди всех конкурентов |
| ТОН. | Тональность (0–100) — средний сентимент-скор |
| ПОЗ. | Позиция (1–5+) — среднее место в ответах AI |
В реальных данных VisioBrand: VisioBrand занимает #1 с видимостью 20% при 13 отслеживаемых конкурентах. Лидерборд позволяет мгновенно оценить вашу позицию относительно конкурентов.
Виджет 3: Динамика по промптам
График, на котором можно отобразить динамику видимости по конкретным промптам — до 10 промптов одновременно. Это позволяет понять, по каким именно запросам вы видимы, а по каким — нет. Например, бренд может иметь 40% видимость по информационным запросам, но 0% — по сравнительным.
Виджет 4: Лидерборд по темам
Если промпты организованы по темам (Topics), этот виджет показывает рейтинг по каждой теме. Полезно для понимания, в каких тематических кластерах бренд силён, а где нужна работа.
Виджет 5: Недавние чаты (Conversation Explorer)
Виджет показывает последние ответы AI-платформ на ваши промпты. Можно просмотреть полный текст ответа каждой нейросети, увидеть, где именно упомянут бренд, какие конкуренты названы, какие источники процитированы. Это «окно» в реальные ответы чат-ботов — вы видите ровно то, что видит конечный пользователь.
Виджет 6: Динамика тональности
Отдельный виджет для отслеживания сентимента. Разбивка по трём зонам:
- Позитив — тональность ≥70
- Нейтрал — тональность 40–69
- Негатив — тональность <40
Показывает тренды изменения соотношения позитивных, нейтральных и негативных упоминаний.
Виджет 7: Корреляция с Яндекс Метрикой
Уникальный виджет, который позволяет сопоставить динамику AI-видимости с данными Яндекс Метрики. Это помогает ответить на вопрос: влияет ли рост видимости в нейросетях на реальный трафик и конверсии на вашем сайте?
Важно: Simple Visibility
Дашборд показывает только Simple Visibility — бинарную метрику, где упоминание = 100%, отсутствие = 0%. Итоговый показатель — процент запросов с упоминаниями бренда. Это самый понятный и действенный показатель для принятия решений.


По данным VisioBrand
Все метрики на дашборде VisioBrand рассчитываются автоматически на серверной стороне и обновляются после каждого цикла тестирования. Вам не нужно ничего считать вручную — платформа показывает готовые данные с историческими трендами.
Промпты и тестирование: полное управление мониторингом
Управление промптами — ключевая часть работы с VisioBrand. Промпты (мониторинговые запросы) — это вопросы, которые система ежедневно задаёт AI-платформам, чтобы проверить, упоминает ли нейросеть ваш бренд. От правильного выбора промптов зависит полнота и репрезентативность мониторинга.
Раздел промптов (/app/prompts) предоставляет мощный интерфейс для создания, организации и анализа мониторинговых запросов.
Создание промптов
VisioBrand предлагает два способа создания промптов:
Ручное создание — кнопка «+ Create». Вы формулируете запрос так, как его задал бы реальный пользователь AI-ассистенту. Например:
- «Какой сервис для мониторинга видимости в AI лучше?»
- «Сравни VisioBrand и конкурентов»
- «Какие инструменты для GEO-оптимизации существуют?»
AI-генерация — кнопка «With AI». Система на основе описания вашего бренда, отрасли и ключевых слов автоматически сгенерирует набор релевантных промптов, покрывающих разные интенты и сценарии. Это особенно полезно на старте, когда нужно быстро набрать репрезентативный набор запросов.
Организация промптов
Prompt-менеджер поддерживает гибкую систему организации:
Теги (Tags) — произвольные метки для группировки. Например: «цены», «сравнение», «функции», «отрасль». Теги помогают фильтровать промпты и анализировать результаты по группам.
Темы (Topics) — тематические кластеры. Кнопка «Topics» в верхней панели открывает управление темами. Промпты можно переключать между двумя режимами просмотра:
- Topics view — промпты сгруппированы по темам
- List view — плоский список всех промптов
Интенты (Intents) — тип пользовательского намерения. Фильтр по интентам позволяет разделить промпты на категории:
- Информационные — «что такое...», «как работает...»
- Транзакционные — «какой сервис купить...», «лучшее решение для...»
- Сравнительные — «сравни A и B», «альтернативы...»
- Навигационные — «сайт VisioBrand», «вход в платформу»
Уровень видимости (Visibility level) — фильтр по текущей видимости промпта: высокая, средняя, низкая, нулевая. Позволяет быстро найти проблемные промпты, по которым бренд не упоминается.
Три вкладки управления промптами
| Вкладка | Описание |
|---|---|
| Активные | Промпты, которые ежедневно тестируются. Основной рабочий набор |
| Предложенные | AI-сгенерированные промпты, ожидающие вашего одобрения |
| Неактивные | Промпты, снятые с мониторинга. Можно реактивировать в любой момент |
Динамика по промптам
Для каждого промпта доступна динамика видимости — график изменения процента видимости по дням. Это позволяет увидеть, как менялась видимость по конкретному запросу: стабильна ли она, растёт или падает.
Разбивка по моделям
Каждый промпт показывает результаты по каждой AI-модели отдельно. Это критически важно, потому что один и тот же запрос может давать совершенно разные результаты в разных нейросетях:
- ChatGPT может упоминать ваш бренд первым
- DeepSeek может вообще его не знать
- Gemini может упоминать, но в негативном контексте
Экспорт и импорт
Кнопка «Экспорт» позволяет выгрузить все промпты в файл. Кнопка «Import» — загрузить готовый набор промптов из файла. Это полезно при масштабировании: создав эффективный набор промптов для одного бренда, можно адаптировать его для другого.
Таймер следующего тестирования
В интерфейсе промптов отображается таймер до следующего автоматического тестирования. Формат: «Next test for all prompts: 8h 56m, Daily at 06:00 MSK, Tomorrow». Вы всегда знаете, когда система проведёт очередной цикл тестирования и когда ждать новые данные.
Частота тестирования
Тестирование проводится ежедневно в заданное время. Каждый день каждый активный промпт отправляется во все подключённые AI-платформы. Результаты накапливаются, формируя непрерывные временные ряды для анализа трендов.
Рекомендации по составлению промптов
Для максимальной эффективности мониторинга:
- Формулируйте как реальный пользователь. Не «анализ конкурентной среды сервисов мониторинга», а «какой сервис выбрать для отслеживания бренда в нейросетях?»
- Покройте все интенты. Не только информационные, но и сравнительные, транзакционные
- Используйте разные формулировки. «Лучший сервис для...» и «Какой сервис порекомендуешь для...» — разные промпты, дающие разные ответы
- Включите запросы конкурентов. «Какие альтернативы есть у [конкурент]?» — часто бренд упоминается именно в таких запросах
- Используйте темы. Структурируйте промпты по тематическим кластерам для удобства анализа
9 AI-платформ мониторинга: подробный обзор
VisioBrand — единственная платформа, которая одновременно мониторит 9 AI-платформ, покрывая все основные нейросети и AI-ассистенты, используемые аудиторией в России и мире. Каждая платформа имеет свою специфику, аудиторию и особенности ответов.
ChatGPT
Крупнейший AI-ассистент в мире с аудиторией более 800 миллионов пользователей в месяц. ChatGPT от OpenAI стал де-факто стандартом в категории AI-чатов. Для большинства пользователей ChatGPT — это первый и часто единственный AI-ассистент, к которому они обращаются за рекомендациями.
Особенности ответов ChatGPT:
- Развёрнутые ответы с обоснованием
- Склонен к подробным спискам с преимуществами и недостатками
- Активно цитирует источники в последних версиях
- Знает российские бренды, хотя глубина знаний зависит от популярности бренда
Почему критично мониторить: ChatGPT формирует мнение наибольшей аудитории. Если ChatGPT не знает ваш бренд — вы невидимы для 800+ миллионов пользователей.
Google Gemini
AI-ассистент Google, интегрированный в экосистему поиска. Gemini получает актуальную информацию из индекса Google, что делает его ответы максимально свежими. Более 100 миллионов активных пользователей.
Особенности ответов Gemini:
- Ответы тесно связаны с поисковым индексом Google
- Быстро подхватывает новый контент
- Часто предоставляет ссылки на источники
- Хорошо работает с актуальной информацией
Почему критично мониторить: Gemini интегрирован в Google Search — крупнейший поисковик мира. Его ответы видят не только пользователи Gemini-чата, но и пользователи поиска Google.
DeepSeek
Китайский AI-ассистент, набравший стремительную популярность, особенно в техническом сообществе. DeepSeek выделяется сильными аналитическими способностями и детальными ответами.
Особенности ответов DeepSeek:
- Структурированные, аналитические ответы
- Хорошо работает с техническими и B2B-запросами
- Растущее покрытие русскоязычного контента
- Часто предлагает альтернативные варианты
Яндекс Алиса (AI-чат)
Голосовой и текстовый AI-ассистент Яндекса, встроенный в умные колонки, приложение Яндекса и браузер. Алиса — основной AI-ассистент для русскоязычной аудитории с доступом через мобильные приложения, колонки и веб.
Особенности:
- Глубокое знание российского рынка
- Интеграция с сервисами Яндекса
- Ответы адаптированы для русскоязычной аудитории
- Важнейший канал для российских брендов
Поиск с Алисой (Яндекс)
AI-ответы в результатах поиска Яндекса. Когда пользователь вводит запрос в Яндексе, помимо классической выдачи отображается AI-сгенерированный ответ от Алисы. Это российский аналог Google AI Overviews.
Особенности:
- Ответы генерируются на основе поискового индекса Яндекса
- Видны всем пользователям Яндекса, а не только тем, кто пользуется Алисой
- Сильное влияние на российский рынок
- Актуальность информации выше, чем в чат-модели
Perplexity
AI-поисковик, который всегда указывает источники информации. Perplexity позиционируется как «ответ-поисковик» — он не просто генерирует текст, а ищет информацию в интернете и ссылается на конкретные страницы.
Особенности:
- Всегда указывает источники (URL)
- Использует актуальную информацию из интернета
- Подходит для проверки цитируемости вашего контента
- 15+ миллионов активных пользователей
Почему критично мониторить: Perplexity — прямой конкурент поисковиков. Его пользователи целенаправленно ищут информацию и доверяют рекомендациям с источниками.
GigaChat (Сбер)
AI-ассистент от Сбера, популярный в России благодаря интеграции с экосистемой крупнейшего банка страны. GigaChat доступен через веб, мобильные приложения и API.
Особенности:
- Хорошее знание российского рынка и экосистемы Сбера
- Активно развивается, расширяет знания
- Потенциальная аудитория — десятки миллионов пользователей Сбера
- Важен для B2C-брендов, работающих с российской аудиторией
Google AI Overviews (SGE)
AI-сводки в верхней части поисковой выдачи Google. Когда пользователь вводит запрос в Google, над обычными результатами отображается AI-сгенерированная сводка. Это «нулевая позиция на стероидах» — AI Overviews видят миллиарды пользователей Google.
Особенности:
- Максимальный охват среди всех AI-форматов
- Отображается над органической выдачей
- Основан на поисковом индексе Google
- Сильнейший канал для формирования мнения
Google AI Mode
Новейший режим AI-поиска Google. AI Mode — это полноценный чат-интерфейс внутри Google Search, позволяющий вести диалог с AI на основе поискового индекса. Это следующая эволюция поиска Google.
Особенности:
- Полноценный чат-интерфейс в Google
- Доступ к актуальному поисковому индексу
- Быстро набирает аудиторию
- Формирует будущее поиска Google
Сводная таблица платформ
| Платформа | Аудитория | Регион | Ключевое отличие |
|---|---|---|---|
| ChatGPT | 800+ млн | Глобально | Крупнейший AI-чат |
| Gemini | 100+ млн | Глобально | Интеграция с Google |
| DeepSeek | Быстрый рост | Глобально | Аналитика и техника |
| Алиса (AI-чат) | 40+ млн | Россия | №1 AI в России |
| Поиск с Алисой | 40+ млн | Россия | AI в поиске Яндекса |
| Perplexity | 15+ млн | Глобально | Всегда с источниками |
| GigaChat | Экосистема Сбера | Россия | Банковская экосистема |
| Google AI Overviews | Миллиарды | Глобально | Над поисковой выдачей |
| Google AI Mode | Быстрый рост | Глобально | AI-чат в Google Search |
Преимущества мониторинга 9 платформ одновременно
Полнота картины
Бренд может быть видим в ChatGPT, но невидим в Gemini. Без мониторинга всех платформ вы не узнаете об этом.
Кросс-платформенные тренды
Когда видимость растёт одновременно на нескольких платформах — это устойчивый тренд. Если только на одной — случайность.
Охват аудитории
9 платформ в сумме — это миллиарды пользователей. Мониторинг всех = мониторинг максимального охвата.
Географическое покрытие
Российские (Алиса, Поиск с Алисой, GigaChat) и международные (ChatGPT, Gemini, DeepSeek, Perplexity) платформы.
Конкурентный анализ: лидерборд, SOV и head-to-head сравнение
Конкурентный анализ (/app/competitors) — одна из самых мощных функций VisioBrand. Платформа не просто показывает, упоминает ли AI ваш бренд — она показывает, кого AI упоминает вместо вас и как вы выглядите на фоне конкурентов.

KPI-карточки
В верхней части раздела отображаются четыре ключевых показателя:
| KPI | Описание | Пример |
|---|---|---|
| Ваш рейтинг | Позиция бренда среди всех конкурентов | #1 из 13 |
| Доля голоса (SOV) | Share of Voice — доля упоминаний бренда среди всех | 17% |
| Главная угроза | Конкурент с наибольшей видимостью после вас | Пиксель Тулс |
| Тренд видимости | Изменение видимости за выбранный период | -1.2% |
Четыре вкладки конкурентного анализа
Обзор — сводная панель с лидербордом, KPI-карточками и основными трендами. Лидерборд представляет собой таблицу с колонками:
| Столбец | Метрика | Описание |
|---|---|---|
| # | Ранг | Позиция в рейтинге |
| БРЕНД | Название | Название бренда |
| ВИД. | Видимость (%) | Процент запросов с упоминанием |
| УПОМ. | Упоминания | Количество упоминаний за период |
| ПОЗ. | Позиция | Среднее место в ответах AI |
| ТОН. | Тональность | Средний сентимент-скор (0–100) |
| SOV | Share of Voice (%) | Доля голоса среди конкурентов |
В лидерборд попадают как ваш бренд, так и все отслеживаемые конкуренты. Конкуренты ранжируются по видимости.
Динамика — графики изменения метрик во времени. Можно выбрать конкретных конкурентов для сравнения с помощью чипов-чекбоксов. Это позволяет, например, увидеть, как видимость вашего бренда и главного конкурента менялись параллельно на протяжении месяца.
По моделям — разбивка конкурентной позиции по каждой AI-платформе. Это критически важно: вы можете быть лидером в ChatGPT, но аутсайдером в Gemini. Вкладка показывает, где вы сильны и где есть пробелы.
Сравнение — детальное head-to-head сравнение вашего бренда с конкретным конкурентом по каждому промпту и каждой платформе.
Фильтры конкурентного анализа
Раздел поддерживает те же фильтры, что и дашборд:
- Период: 7 дней / 30 дней / 90 дней / Произвольный период
- AI-модель: Все модели / конкретная модель
- Конкуренты: чипы-чекбоксы для выбора конкурентов для сравнения
Автоматическое обнаружение конкурентов
VisioBrand автоматически обнаруживает конкурентов из ответов AI-платформ. Когда нейросеть отвечает на ваш промпт и упоминает другие бренды — система фиксирует их как потенциальных конкурентов. Кнопка «+ Добавить» позволяет добавить конкурента вручную.
Share of Voice (SOV)
Share of Voice — это доля голоса вашего бренда среди всех конкурентов в ответах AI. Рассчитывается как процент упоминаний вашего бренда от общего числа упоминаний всех брендов.
Формула: SOV = (Упоминания вашего бренда / Сумма упоминаний всех брендов) × 100%
Например, если из 1000 упоминаний всех брендов ваш бренд упомянут 170 раз — ваш SOV = 17%. Это означает, что в каждом шестом ответе AI, где упомянут хотя бы один бренд из вашей категории, упоминается именно ваш.
Gap-анализ конкурентов
Gap-анализ показывает, по каким конкретно промптам вы уступаете конкурентам. Это самая действенная информация для планирования контент-стратегии: вы видите конкретные запросы, по которым конкурент упоминается, а вы — нет, и можете целенаправленно работать над попаданием в ответы AI именно по этим запросам.
Реальные данные конкурентного анализа
VisioBrand сам использует свою платформу для мониторинга. Вот актуальные данные конкурентного анализа рынка инструментов AI-видимости (последние 30 дней):
| # | Конкурент | ВИД. | SOV | ТОН. | ПОЗ. |
|---|---|---|---|---|---|
| 1 | VisioBrand | 20% | 17% | 56 | 1.9 |
| 2 | Пиксель Тулс | 16% | 14% | 57 | 4.4 |
| 3 | AI Visibility Monitor | 15% | 14% | 55 | 4.7 |
| 4 | Шпиониро | 15% | 14% | 54 | 2.8 |
| 5 | gptfox | 14% | 13% | 54 | 4.2 |
| 6 | llmSpot | 5% | 5% | 56 | 3.7 |
| 7 | AI Semantica | 4% | 4% | 53 | 3.7 |
| 8 | Киберкошка | 4% | 4% | 54 | 2.8 |
| 9 | AI Monitor | 4% | 4% | 54 | 3.3 |
| 10 | GeoRank | 4% | 3% | 54 | 4.4 |
| 11 | Geometrika | 4% | 3% | 54 | 2.4 |
| 12 | Metricore | 3% | 2% | 53 | 4.2 |
| 13 | Тунец | 2% | 2% | — | 4.0 |
Эти данные наглядно демонстрируют, как работает конкурентный анализ VisioBrand: вы видите не абстрактные «конкуренты впереди/позади», а конкретные цифры по каждому бренду с точностью до десятых.
VisioBrand занимает #1 с видимостью 20% среди 13 конкурентов на рынке инструментов AI-мониторинга. Ближайший конкурент — Пиксель Тулс с 16%. Share of Voice VisioBrand — 17%.
Источник: Данные мониторинга VisioBrand, последние 30 дней
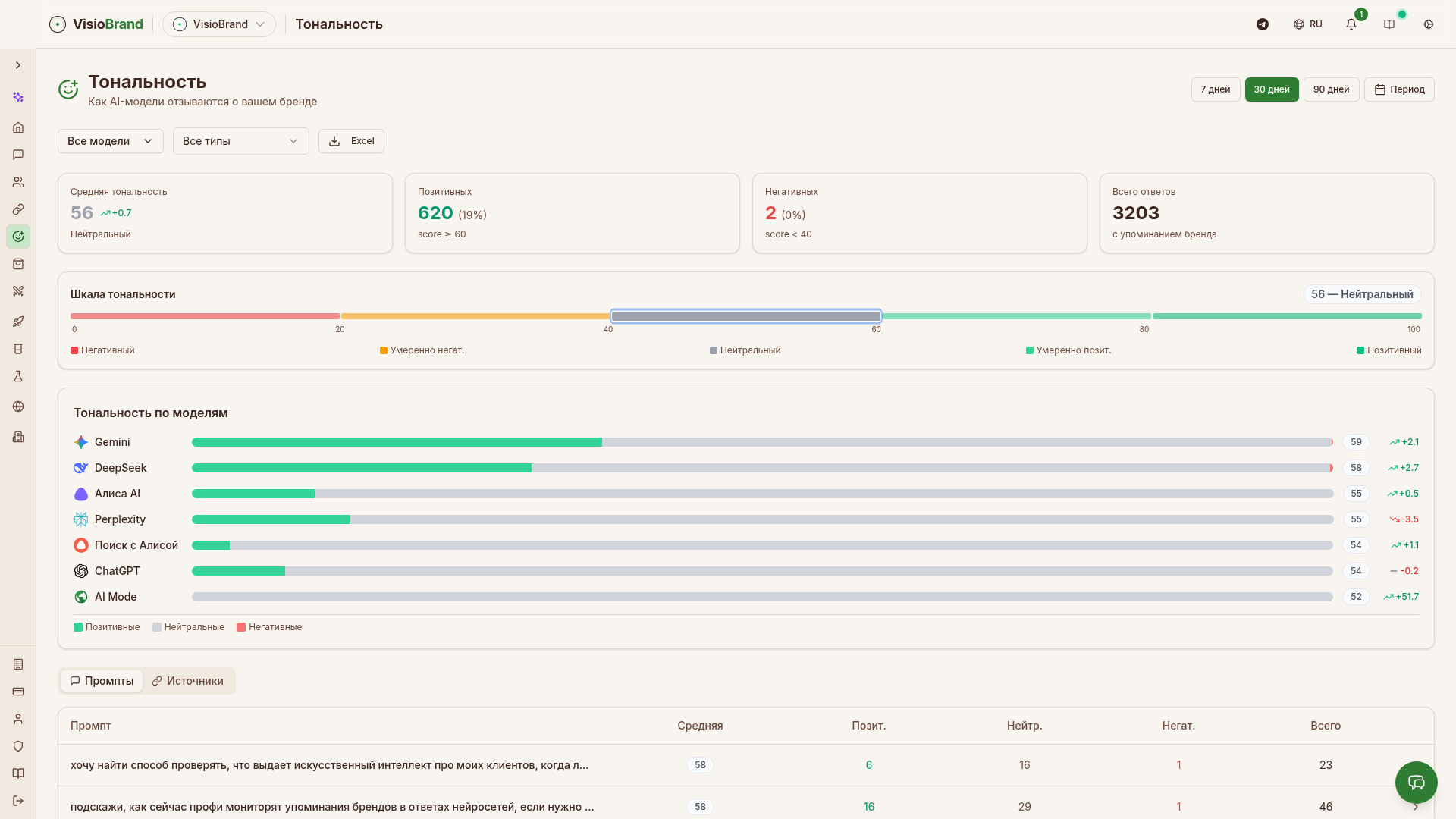
Анализ тональности: как AI-платформы описывают ваш бренд
Мониторить видимость бренда в нейросетях — важно. Но не менее важно понимать, как именно AI-платформы описывают ваш бренд. Нейросеть может упоминать бренд, но в негативном контексте — и это хуже, чем полное отсутствие упоминания.

Раздел Тональность (/app/sentiment) предоставляет глубокий анализ сентимента упоминаний бренда в ответах чат-ботов и AI-ассистентов.
KPI тональности
В верхней части раздела — четыре ключевых показателя:
| KPI | Описание | Пример данных VisioBrand |
|---|---|---|
| Средняя тональность | Средний сентимент-скор по всем ответам | 56 |
| Позитивных | Ответы с тональностью ≥60 | 620 (19%) |
| Негативных | Ответы с тональностью <40 | 2 (0%) |
| Всего ответов | Все ответы с упоминанием бренда | 3203 |
Шкала тональности 0–100
VisioBrand использует 5-уровневую шкалу сентимента:
| Диапазон | Уровень | Цвет | Описание |
|---|---|---|---|
| 80–100 | Позитивный | Зелёный | Сильно позитивная оценка бренда |
| 60–79 | Умеренно позитивный | Светло-зелёный | Бренд описан в позитивном контексте |
| 40–59 | Нейтральный | Серый | Фактологическое упоминание без оценки |
| 20–39 | Умеренно негативный | Оранжевый | Присутствует критика или оговорки |
| 0–19 | Негативный | Красный | Сильно негативная оценка |
Для анализа тональности VisioBrand использует специализированную BERT-модель, обученную на русскоязычных текстах. В отличие от простого поиска «позитивных» и «негативных» слов, BERT понимает контекст и смысл предложений. Например, фраза «этот сервис решает проблему» распознаётся как позитивная, хотя содержит слово «проблема».
Тональность по AI-моделям
Одна из самых ценных визуализаций — горизонтальные бары тональности по каждой AI-платформе. Разные нейросети могут описывать ваш бренд с разной тональностью:
| AI-модель | Средняя тональность |
|---|---|
| Gemini | 59 |
| DeepSeek | 58 |
| Алиса AI | 55 |
| Perplexity | 55 |
| Поиск с Алисой | 54 |
| ChatGPT | 54 |
| AI Mode | 52 |
Эти данные показывают, что Gemini и DeepSeek описывают VisioBrand чуть более позитивно, чем ChatGPT и Google AI Mode. Такие различия позволяют целенаправленно работать с конкретными платформами.
Две вкладки детализации
Под графиком тональности по моделям расположены две вкладки:
Промпты — таблица с тональностью по каждому промпту:
| Столбец | Описание |
|---|---|
| Промпт | Текст мониторингового запроса |
| Средняя | Средний сентимент-скор |
| Позит. | Количество позитивных ответов |
| Нейтр. | Количество нейтральных ответов |
| Негат. | Количество негативных ответов |
| Всего | Общее количество ответов |
Это позволяет найти «проблемные» промпты — запросы, по которым AI описывает ваш бренд негативно. Например, если по промпту «минусы [вашего бренда]» тональность низкая — это ожидаемо. Но если по промпту «лучший сервис для...» тональность вашего бренда ниже, чем у конкурентов — это сигнал к действию.
Источники — анализ тональности в разрезе источников, которые AI цитирует при упоминании бренда.
Фильтры тональности
| Фильтр | Опции |
|---|---|
| Период | 7 дней / 30 дней / 90 дней / Произвольный период |
| AI-модель | Все модели / конкретная модель |
| Тип | Все типы / по интентам |
| Экспорт | Выгрузка в Excel |
Практическое применение анализа тональности
Анализ тональности позволяет:
- Обнаружить негативные паттерны. Если тональность резко упала — возможно, появилась негативная статья, которую AI подхватил. Раннее обнаружение даёт время на реакцию.
- Сравнить с конкурентами. Если ваша тональность 54, а у конкурента 59 — конкурент воспринимается AI более позитивно. Нужно разобраться, почему.
- Оценить эффект действий. После публикации позитивных статей или обновления контента отследить, как изменилась тональность.
- Найти проблемные платформы. Если в ChatGPT тональность 54, а в Gemini 59 — стоит разобраться, какой контент использует ChatGPT и почему он менее позитивен.
Источники и цитирования: откуда AI берёт информацию
Раздел Источники (/app/sources) — это мощный инструмент для понимания, какие сайты и страницы AI-платформы используют при формировании ответов о вашем бренде и конкурентах. Знание источников позволяет целенаправленно работать с теми площадками, которые AI считает авторитетными.

5 вкладок раздела источников
Domains — анализ доменов, которые чаще всего цитируются AI при ответах на ваши промпты.
Включает:
- График использования доменов — линейный график Top 5 доменов по частоте цитирования во времени
- Распределение по типам — круговая диаграмма типов доменов
- Таблица доменов с колонками: #, Source, Domain Type, Sentiment, Usage %, Avg. Citations
Реальные данные VisioBrand по распределению типов доменов (всего 4 533 домена):
| Тип домена | Доля | Описание |
|---|---|---|
| Corporate | 64.8% | Корпоративные сайты брендов |
| Editorial | 13.9% | Редакционные издания (sostav.ru, vc.ru и т.п.) |
| UGC | 13.1% | Пользовательский контент (habr.com, форумы) |
| Competitor | 4.3% | Сайты конкурентов |
| You | 3% | Ваш собственный сайт |
| Reference | 0.7% | Справочные ресурсы |
Топ источников по использованию:
- habr.com — UGC, 14.8% использования
- sostav.ru — Editorial, 13%
- vc.ru — UGC/Editorial
- visiobrand.io — Your site
- 1ps.ru — Corporate
URLs — детальный анализ на уровне конкретных URL-адресов. Показывает, какие именно страницы AI цитирует чаще всего.
Recommendations — рекомендации по работе с источниками. Платформа подсказывает, на каких площадках стоит усилить присутствие, чтобы AI чаще цитировал ваш контент.
By Prompts — источники в разрезе конкретных промптов. Для каждого мониторингового запроса видно, какие сайты AI использует при формировании ответа.
Comparison — сравнение источников вашего бренда с источниками конкурентов. Показывает, какие площадки работают на конкурентов, но не на вас.
Gap-анализ источников
Одна из самых практичных функций — gap-анализ (переключатель в интерфейсе). Gap-анализ показывает:
- Источники, которые AI использует для конкурентов, но не для вас
- Домены, на которых нужно усилить присутствие
- Типы контента, которые AI предпочитает
Это прямой план действий: если AI цитирует habr.com для конкурента, но не для вас — нужна публикация на Хабре.
Классификация доменов
VisioBrand автоматически классифицирует каждый домен по типу:
| Тип | Описание | Примеры |
|---|---|---|
| Corporate | Корпоративные сайты | Сайты компаний |
| Editorial | Редакционные медиа | sostav.ru, vc.ru, rbc.ru |
| UGC | Площадки с пользовательским контентом | habr.com, reddit.com |
| Competitor | Сайты конкурентов | Определяются автоматически |
| You | Ваш сайт | visiobrand.io |
| Reference | Справочные ресурсы | Wikipedia, справочники |
Citation Score
Citation Score — это процент ответов AI, в которых цитируется именно ваш сайт. Формула:
Citation Score = (Ответы с цитатой вашего сайта / Все ответы с упоминанием бренда) × 100%
Высокий Citation Score (>30%) означает, что AI-платформы доверяют вашему контенту и активно ссылаются на него. Низкий (<5%) — AI знает о вашем бренде из сторонних источников.
Фильтры
| Фильтр | Опции |
|---|---|
| Тип домена | All types / Corporate / Editorial / UGC / Competitor / You / Reference |
| AI-модель | All / конкретная модель |
| Поиск | Текстовый поиск по доменам |
| Экспорт | Выгрузка данных |
Рекомендации: AI-генерация контент-брифов для роста видимости
Раздел Рекомендации (/app/recommendations) помогает перейти от анализа к действию. На основе данных мониторинга система автоматически определяет, по каким запросам у вас есть пробелы (gaps), и генерирует контент-брифы для их устранения.

Optimization Score
В верхней части раздела отображается Optimization Score — общий балл оптимизации вашего бренда для AI-платформ. Визуализируется как круговой прогресс-индикатор. Пример: 83/100 — хорошая оценка, но есть потенциал для улучшения.
Optimization Score учитывает:
- Процент промптов с упоминанием бренда
- Среднюю позицию в ответах
- Тональность упоминаний
- Долю голоса относительно конкурентов
KPI раздела
| KPI | Описание | Пример |
|---|---|---|
| Content Opportunities | Выявленные возможности для контента | 5 |
| Target Sources | Целевые площадки для публикаций | 1 |
| Completed | Завершённые действия | 0 |
| Total | Общее количество рекомендаций | 13 |
Priority Actions
Карточки приоритетных действий с метками важности:
- High — высокий приоритет, потенциально большой эффект
- Medium — средний приоритет
Каждая карточка содержит кнопку «Create Brief» для генерации контент-брифа или «View Brief» для просмотра уже созданного.
Две вкладки: Gaps и Briefs
Gaps — таблица пробелов в видимости:
| Столбец | Описание |
|---|---|
| Query | Промпт, по которому бренд не упоминается |
| Your Position | Статус — «Not mentioned» (не упомянут) |
| Leader | Бренд-лидер по этому промпту + количество упоминаний |
| Mentions | Количество упоминаний лидера |
| Priority | Уровень приоритета (Critical / High / Medium / Low) |
| Action | Кнопка «Create Brief» |
Briefs — список сгенерированных контент-брифов. Каждый бриф включает:
- Заголовок и тему контента
- Целевые AI-платформы
- Структуру статьи
- Ключевые слова
- FAQ
- Анализ конкурентного контента
Генерация контент-брифов
Kонтент-брифы генерируются с помощью Gemini API. Система анализирует:
- По какому запросу бренд не упоминается
- Кто из конкурентов лидирует и с каким контентом
- Какие источники AI цитирует для лидера
На основе этого генерируется конкретный план контента, публикация которого с высокой вероятностью приведёт к попаданию в ответы нейросетей по данному запросу.
GEO Studio: генерация и оптимизация контента для AI
GEO Studio (/app/geo-studio) — это встроенный инструмент для создания и оптимизации контента, который будет лучше распознаваться и цитироваться AI-платформами. GEO (Generative Engine Optimization) — это новая дисциплина оптимизации контента специально для генеративных систем, дополняющая классическое SEO.

6 вкладок GEO Studio
Dashboard — обзор с ключевыми метриками:
| KPI | Описание | Пример |
|---|---|---|
| Total Tests | Общее количество проведённых тестов | 15 |
| Average Score | Средний балл качества контента | 92% |
| Avg Improvement | Среднее улучшение после оптимизации | +0% |
| Citation Rate | Процент цитирования AI | 0% |
Также отображается распределение тестов по типам и Top Content Gaps — основные проблемы, обнаруженные в контенте.
Generate — создание AI-оптимизированного контента с нуля. Вы указываете тему, ключевые слова и целевые платформы, и система генерирует текст, оптимизированный по 10 правилам для максимальной видимости в ответах нейросетей.
Optimize — улучшение существующего контента. Вы загружаете свой текст, и система анализирует его по 10 правилам, находит слабые места и автоматически улучшает контент для лучшего попадания в ответы AI.
Evaluate — бесплатная оценка контента по 10 правилам качества. Система анализирует текст и показывает, по каким критериям контент готов к цитированию AI, а по каким — нет. Оценка выставляется по каждому правилу отдельно.
RAG Test — проверка цитируемости контента. RAG (Retrieval-Augmented Generation) тест определяет, будет ли AI-модель цитировать ваш контент при ответе на релевантные запросы. Это «предсказание» будущей цитируемости.
History — история всех тестов с результатами. Позволяет отслеживать прогресс и сравнивать версии контента.
10 правил оценки контента
GEO Studio оценивает контент по 10 правилам, разработанным на основе анализа тысяч ответов AI-платформ:
- 1Структура — наличие заголовков, подзаголовков, логическая иерархия
- 2Факты и данные — конкретные цифры, статистика, исследования
- 3Экспертиза — демонстрация глубоких знаний по теме
- 4Цитируемость — наличие уникальной информации, которую AI может процитировать
- 5Полнота — всестороннее раскрытие темы
- 6Актуальность — свежесть информации
- 7Читаемость — понятный язык, отсутствие жаргона без пояснений
- 8Уникальность — оригинальный контент, не копия
- 9Семантическая разметка — использование Schema.org и структурированных данных
- 10Релевантность — соответствие контента целевым запросам пользователей
Скоринг и метрики
Каждый тест в GEO Studio получает балл качества от 0% до 100%. Балл формируется на основе оценки по каждому из 10 правил. Система также показывает:
- Improvement — насколько контент улучшился после оптимизации (сравнение версий)
- Citation Rate — предсказанная вероятность цитирования AI
- Content Gaps — конкретные проблемы, которые нужно исправить
RAG-тестирование
RAG Test — уникальная функция GEO Studio. Система моделирует процесс, через который AI-платформа находит и цитирует контент:
- 1Ваш контент индексируется как потенциальный источник
- 2Задаётся релевантный промпт
- 3AI-модель генерирует ответ, имея доступ к вашему контенту
- 4Система проверяет, был ли контент процитирован
- 5Выставляется оценка цитируемости
Это позволяет ДО публикации понять, будет ли AI цитировать ваш контент, и при необходимости доработать его.
Лимиты и тарифы GEO Studio
Оценка (Evaluate) — бесплатна для всех пользователей. Генерация, оптимизация и RAG-тестирование расходуют операции из ежемесячного лимита:
- Start тариф: 10 операций/месяц
- Pro тариф: 20 операций/месяц
- Допак: +20 операций за 2 990 ₽
Эксперименты: измерение влияния действий на AI-видимость
Раздел Эксперименты (/app/experiments) — это инструмент для измерения реального влияния ваших действий на видимость бренда в ответах нейросетей. Вместо гадания «а помогла ли публикация на Хабре?» вы получаете точные цифры До/После.

Как работают эксперименты
Эксперимент фиксирует базовую видимость (До), а после выполнения действия измеряет новую видимость (После). Разница = импакт действия.
KPI раздела
| KPI | Описание | Пример |
|---|---|---|
| Эксперименты | Общее количество | 2 |
| Дали рост | Сколько экспериментов дали прирост | 2 |
| Средний импакт | Средний процент изменения видимости | +4.3% |
| Активных | Текущие активные эксперименты | 0 |
Реальные примеры экспериментов VisioBrand
Эксперимент 1: «Статья на своем сайте»
- До: 15.1% видимость
- После: 16.5% видимость
- Импакт: +1.4%
- Вывод: Публикация на собственном сайте дала умеренный прирост видимости.
Эксперимент 2: «Опубликована статья на Составе»
- До: 28.7% видимость
- После: 35.8% видимость
- Импакт: +7.1%
- Вывод: Публикация на авторитетном медиа (sostav.ru) дала значительный прирост — в 5 раз больше, чем публикация на собственном сайте.
Эти реальные данные подтверждают: публикации на авторитетных площадках дают кратно больший эффект для попадания в ответы AI-ассистентов.
Информация об эксперименте
Каждая карточка эксперимента содержит:
- Название действия — что было сделано
- Метрики До/После — точные цифры видимости
- URL — ссылка на опубликованный контент
- Дата — когда проведён эксперимент
- Модели, где найдена ссылка — в каких AI-платформах обнаружена ссылка на контент (Алиса AI, ChatGPT, Gemini и др.)
Фильтры и просмотр
- Все статусы / Все категории — фильтры по статусу и типу эксперимента
- Grid / List — два режима просмотра: сетка карточек или список
Практическое применение
Эксперименты помогают:
- Измерить ROI контент-маркетинга — точно посчитать, сколько процентов видимости дала каждая публикация
- Выбрать эффективные площадки — сравнить эффект от публикаций на разных площадках
- Обосновать бюджет — конкретные цифры импакта для принятия решений о бюджете на контент
- Построить стратегию — понимать, какие действия дают максимальный эффект, и масштабировать их
AI Readiness Check: проверка готовности сайта к AI-платформам
Раздел Domain Check (/app/domain-check) проверяет, насколько ваш сайт готов к индексации и цитированию AI-платформами: ChatGPT, Claude, Perplexity и другими. Это диагностический инструмент, который показывает, что нужно улучшить на техническом уровне для повышения видимости в ответах нейросетей.

Как работает проверка
Вы вводите URL сайта, и система анализирует его по трём основным областям:
Metadata — проверка метаданных страницы:
- Title — наличие и качество тега title
- Open Graph (OG) теги — og:title, og:description, og:image
- Twitter Cards — meta-теги для Twitter/X
- Description — мета-описание страницы
Structure — проверка структурных элементов:
- Schema.org разметка — структурированные данные
- Семантические HTML-теги — правильное использование header, nav, main, article, section
- Иерархия заголовков — корректная структура H1-H6
Optimization — проверка технических аспектов оптимизации:
- robots.txt — наличие и корректность файла robots.txt
- llms.txt — специальный файл с инструкциями для AI-платформ (новый стандарт)
- Технические аспекты — скорость загрузки, SSR vs CSR, мобильная адаптивность
Две вкладки
- New Check — запуск новой проверки. Поле для ввода URL и чекбокс «Check multiple pages» для проверки нескольких страниц сайта
- Check History — история всех проведённых проверок с результатами
Скоринг
Оценка формируется из 5 компонентов:
- Metadata — 30% итоговой оценки
- Structured Data — 20%
- Content Quality — 20%
- Structure — 15%
- Technical — 15%
По каждому компоненту выставляется балл, формирующий общую оценку AI-готовности сайта.
Зачем нужен AI Readiness Check
Многие сайты, хорошо оптимизированные для классического SEO, имеют проблемы с AI-видимостью:
- Отсутствие структурированных данных Schema.org, которые AI использует для понимания контента
- Нет файла llms.txt с инструкциями для AI-краулеров
- Контент рендерится только на клиенте (CSR) — AI-краулеры его не видят
- Некорректная иерархия заголовков, мешающая AI структурировать информацию
AI Readiness Check выявляет эти проблемы и даёт конкретные рекомендации по исправлению.
GEO Agent: AI-ассистент для аналитики видимости
GEO Agent (/app/agents) — это встроенный AI-ассистент, который помогает анализировать данные о видимости бренда в нейросетях через естественный диалог. Вместо того чтобы самостоятельно строить фильтры и разбираться в графиках, вы можете просто спросить AI.

Быстрые вопросы
Интерфейс предлагает готовые быстрые вопросы для старта:
- «What is my visibility across AI platforms?» — обзор видимости по всем платформам
- «How do I compare to competitors?» — сравнение с конкурентами
- «Which sources cite my brand most often?» — какие источники чаще всего цитируют бренд
- «How has my visibility changed recently?» — как менялась видимость в последнее время
Чат-интерфейс
GEO Agent работает как чат: вы вводите вопрос на естественном языке, и AI формирует ответ на основе реальных данных вашего мониторинга. Агент имеет доступ ко всем метрикам: видимость, тональность, позиции, конкуренты, источники.
Технология
GEO Agent работает на базе Gemini API и использует контекст данных вашего бренда для формирования ответов. Важное примечание в интерфейсе: «AI may make mistakes. Please verify data on the dashboard.» — AI может ошибаться, данные следует верифицировать на дашборде.
Применение
GEO Agent особенно полезен для:
- Быстрой диагностики — «Почему видимость упала на этой неделе?»
- Обзорных отчётов — «Дай сводку по видимости за последний месяц»
- Конкурентного анализа — «Кто мой главный конкурент и в чём он сильнее?»
- Рекомендаций — «Что мне сделать, чтобы повысить видимость?»
Персоны: сегментация целевой аудитории для мониторинга
Раздел Персоны (/app/personas) — это продвинутая функция для тех, кому нужно понимать видимость бренда не просто по общим запросам, а в контексте конкретных сегментов целевой аудитории. Персоны позволяют создавать виртуальных пользователей и моделировать, какие запросы они задают AI-ассистентам.

Концепция
Персона — это описание типичного представителя вашей целевой аудитории: его цели, боли, поведение, контекст. На основе персоны AI генерирует промпты, которые задавал бы реальный пользователь с такими характеристиками.
Например, вместо абстрактного промпта «какой сервис аналитики лучше?» персона «Руководитель отдела маркетинга, 35 лет, B2B SaaS, команда 5 человек» сгенерирует промпты типа:
- «Какой инструмент для мониторинга бренда подойдёт для небольшой маркетинговой команды?»
- «Сравни сервисы AI-аналитики для B2B SaaS с бюджетом до 30 000 ₽/мес»
- «Что выбрать для мониторинга конкурентов в AI, если ресурсов мало?»
Создание персон
Два способа создания:
AI-генерация — кнопка «Сгенерировать персоны (AI)». Система на основе описания вашего бренда и отрасли автоматически создаёт набор персон, представляющих разные сегменты целевой аудитории.
Ручное создание — кнопки «+ Создать вручную» или «+ Новая персона». Вы описываете персону самостоятельно: роль, цели, болевые точки, поведение.
Для кого полезны персоны
Персоны особенно ценны для брендов, работающих с несколькими сегментами аудитории. Видимость бренда может сильно различаться в зависимости от того, кто задаёт вопрос:
- Для студента-маркетолога AI может рекомендовать одни инструменты
- Для директора по маркетингу — совсем другие
- Для фрилансера — третьи
Персоны позволяют мониторить видимость в каждом из этих сегментов отдельно и целенаправленно работать над попаданием в ответы AI для каждого типа пользователей.
Практическое применение
- Сегментированный мониторинг — видимость в разрезе по типам пользователей
- Целевой контент-маркетинг — создание контента, нацеленного на конкретный сегмент
- Понимание аудитории — какие именно вопросы задают разные группы пользователей
- Приоритизация — в каком сегменте аудитории бренд наиболее/наименее видим
API и MCP-интеграция: программный доступ и работа через AI-ассистентов
VisioBrand предоставляет два способа программного доступа к данным: REST API с 50+ эндпоинтами и MCP-интеграцию для работы через AI-ассистентов, поддерживающих протокол Model Context Protocol.
REST API
REST API VisioBrand даёт полный доступ ко всем данным платформы. Аутентификация — через API-ключ в заголовке X-API-Key.
Основные группы эндпоинтов:
| Группа | Описание | Примеры эндпоинтов |
|---|---|---|
| Brands | Управление брендами | GET /brands, GET /brands/:id |
| Visibility | Данные о видимости | GET /visibility/:brandId, тренды, по моделям |
| Mentions | Упоминания бренда | GET /mentions/:brandId, фильтры по модели и дате |
| Competitors | Конкурентный анализ | GET /competitors/:brandId, лидерборд, SOV |
| Prompts | Мониторинговые промпты | GET /prompts/:brandId, результаты тестов |
| Sentiment | Тональность | GET /sentiment/:brandId, по моделям, по промптам |
| Sources | Источники цитирования | GET /sources/:brandId, домены, URL |
| Trends | Тренды | GET /trends/:brandId, динамика во времени |
Формат ответов: JSON. Все эндпоинты поддерживают фильтрацию по дате, AI-модели и другим параметрам.
Примеры запросов API
# Получить список брендов
GET /api/public/brands
Headers: X-API-Key: your-api-key
# Получить видимость бренда
GET /api/public/brands/{brandId}/visibility?days=30
Headers: X-API-Key: your-api-key
# Получить конкурентный анализ
GET /api/public/brands/{brandId}/competitors?days=30
Headers: X-API-Key: your-api-key
# Получить тональность
GET /api/public/brands/{brandId}/sentiment?days=30&model=chatgpt
Headers: X-API-Key: your-api-key
Управление API-ключами
API-ключи управляются в разделе Аккаунт (/app/account). Для каждого ключа задаётся название и видны дата создания, последнее использование. Ключи можно создавать и отзывать.
MCP-интеграция
MCP (Model Context Protocol) — это открытый стандарт подключения внешних сервисов к AI-ассистентам. VisioBrand поддерживает MCP, что позволяет подключить платформу к любому AI-ассистенту, поддерживающему протокол MCP — не только Claude, но и другим совместимым платформам.
8 MCP-инструментов
VisioBrand предоставляет 8 MCP-инструментов (tools):
| Инструмент | Описание |
|---|---|
| list_brands | Список всех брендов пользователя |
| get_brand_visibility | Данные о видимости бренда |
| get_brand_mentions | Упоминания бренда в ответах AI |
| get_competitor_analysis | Конкурентный анализ с SOV |
| get_trends | Тренды видимости во времени |
| get_sources | Источники цитирования |
| get_sentiment | Анализ тональности |
| get_prompts | Мониторинговые промпты и результаты |
Как работает MCP
После подключения MCP-сервера VisioBrand к AI-ассистенту вы можете работать с данными через естественный язык:
- «Покажи видимость моего бренда за последний месяц» → AI вызывает
get_brand_visibilityи представляет данные - «Сравни меня с конкурентами» → AI вызывает
get_competitor_analysisи формирует сравнительную таблицу - «Какие источники чаще всего цитируются?» → AI вызывает
get_sourcesи анализирует данные
MCP даёт доступ к тем же данным, что и REST API, но через интуитивный диалоговый интерфейс.
Важно: MCP — не только Claude
MCP — это открытый протокол. VisioBrand работает с любым AI-ассистентом, поддерживающим MCP. Это включает Claude, а также другие платформы, которые внедряют поддержку MCP. По мере распространения протокола количество совместимых ассистентов будет расти.
Сценарии использования API и MCP
- Интеграция с BI-системами — выгрузка данных видимости в PowerBI, Tableau, Grafana
- Кастомные дашборды — построение собственных панелей на основе данных VisioBrand
- Автоматизация отчётов — ежедневные/еженедельные отчёты через API
- CRM-интеграция — обогащение CRM данными об AI-видимости клиентов
- Telegram-боты — уведомления об изменениях видимости через собственный бот
- Аналитика в AI-ассистенте — работа с данными через MCP прямо в Claude или другом AI
Агентская система для digital-агентств
VisioBrand предоставляет полноценную агентскую систему (/app/agency/clients) для digital-агентств, которые управляют AI-видимостью нескольких клиентов. Агентство приобретает один тариф — и все клиенты получают доступ к платформе в рамках лимитов агентства.

Модель «агентство платит за всех»
Агентская модель устроена просто: агентство покупает агентский тариф с определённым лимитом клиентов, и все клиенты получают полный доступ к функционалу платформы без необходимости оплачивать собственные подписки.
KPI агентской панели
| KPI | Описание |
|---|---|
| Total Clients | Общее количество клиентов агентства |
| Active | Количество активных клиентов |
| Brands | Суммарное количество брендов клиентов |
| Tests This Month | Количество тестов за текущий месяц |
Вкладки
Analytics — аналитика по всем клиентам агентства. Сводные показатели видимости, активности, результатов.
Audit Log — журнал всех действий в рамках агентства. Кто, когда и что сделал — полная прозрачность.
Управление клиентами
Кнопка «+ Add Client» позволяет добавить нового клиента. Два способа:
- Пригласить по email — клиент получает приглашение и регистрируется
- Найти компанию — подключить существующую компанию
Ролевая система
Агентская система поддерживает 7 ролей с разными уровнями доступа:
| Роль | Уровень | Описание |
|---|---|---|
| agency_owner | Полный доступ | Владелец агентства |
| agency_admin | Административный | Администратор агентства |
| agency_manager | Менеджерский | Менеджер аккаунтов |
| agency_analyst | Аналитический | Аналитик, только просмотр |
| client_owner | Полный (клиент) | Владелец компании-клиента |
| client_admin | Административный (клиент) | Администратор клиента |
| client_user | Базовый (клиент) | Пользователь клиента |
Регистрация агентства
При регистрации на платформе есть переключатель «Я представляю агентство». При его активации аккаунт создаётся с типом agency и ролью agency_owner. Далее агентство может приглашать клиентов и управлять их брендами.
Агентские тарифы
Для агентств доступны специальные тарифы с лимитами на количество клиентов. При выборе тарифа на странице ценообразования агентства видят только агентские тарифы, а обычные пользователи — обычные. Клиенты агентства не видят страницу ценообразования — их доступ управляется агентством.
Ручной мониторинг против VisioBrand: детальное сравнение
Многие компании начинают отслеживать свою видимость в нейросетях вручную: вводят запросы в ChatGPT, копируют ответы в таблицу, считают упоминания. Это работает на старте, но быстро становится неуправляемым. Сравним ручной мониторинг с автоматизированной платформой VisioBrand по ключевым параметрам.
Сравнительная таблица
| Критерий | Ручной мониторинг | VisioBrand |
|---|---|---|
| Количество платформ | 1–2 (обычно только ChatGPT) | 9 платформ одновременно |
| Частота проверки | 1 раз в неделю/месяц (по мотивации) | Ежедневно, автоматически |
| Время на проверку | 8–10 часов/день (50 промптов × 9 платформ) | 0 минут (полная автоматизация) |
| Количество промптов | 5–10 (больше физически невозможно) | 50–200+ промптов |
| Конкурентный анализ | Разрозненные заметки | Автоматический лидерборд, SOV, gap-анализ |
| Тональность | Субъективная оценка «позитивно/негативно» | BERT-модель, шкала 0–100 |
| Источники | Не отслеживаются | Полная карта источников с классификацией |
| История | Теряется через месяц | Полная история с трендами |
| Динамика | Невозможно отследить | Графики и тренды за любой период |
| Масштабируемость | Не масштабируется | Неограниченно |
| Стоимость | Рабочее время сотрудника | Подписка (окупается за 1 день ручной работы) |
| Человеческие ошибки | Высокая вероятность | Исключены |
| Объективность | Субъективная оценка | Алгоритмическая точность |
Расчёт экономики
Допустим, вы мониторите 50 промптов в 9 платформах:
-
Ручной мониторинг: 450 запросов × 2 мин/запрос = 900 минут = 15 часов/день
-
Зарплата маркетолога: ~150 000 ₽/мес → ~940 ₽/час → 14 100 ₽/день
-
За 30 дней ручного мониторинга: ~423 000 ₽
-
VisioBrand: автоматически, 0 минут ручной работы
-
Стоимость: от 10 990 ₽/мес → ~367 ₽/день
Разница: в 38 раз дешевле, при этом качество и полнота данных несопоставимо выше.
Что невозможно при ручном мониторинге
- Анализ тональности с помощью BERT — человек оценивает тональность субъективно, алгоритм — объективно и последовательно
- Автоматическое обнаружение конкурентов — платформа фиксирует все бренды, упомянутые в ответах AI
- Citation Score — отслеживание, ссылается ли AI на ваш сайт
- Корреляция с Яндекс Метрикой — сопоставление AI-видимости с реальным трафиком
- GEO Studio — генерация и оптимизация контента на основе данных мониторинга
- Эксперименты с замером — точное измерение влияния действий на видимость
- API и MCP — интеграция данных в другие системы
Сравнение VisioBrand с конкурентами на рынке AI-мониторинга
Рынок инструментов для мониторинга видимости бренда в нейросетях активно развивается. VisioBrand — один из пионеров этого рынка, и конкуренция растёт. Сравним ключевых игроков на основе реальных данных мониторинга.
Ландшафт конкурентов
На рынке присутствуют 12+ инструментов для мониторинга AI-видимости. По данным мониторинга VisioBrand за последние 30 дней (данные из раздела Конкурентный анализ):
| Инструмент | Видимость | SOV | Тональность | Позиция | Особенности |
|---|---|---|---|---|---|
| VisioBrand | 20% | 17% | 56 | 1.9 | 9 платформ, GEO Studio, эксперименты, персоны, MCP |
| Пиксель Тулс | 16% | 14% | 57 | 4.4 | Известен в SEO-сообществе |
| AI Visibility Monitor | 15% | 14% | 55 | 4.7 | Англоязычный инструмент |
| Шпиониро | 15% | 14% | 54 | 2.8 | Фокус на конкурентный анализ |
| gptfox | 14% | 13% | 54 | 4.2 | Лёгкий старт |
| llmSpot | 5% | 5% | 56 | 3.7 | Базовый мониторинг |
| AI Semantica | 4% | 4% | 53 | 3.7 | SEO-ориентированный |
| Киберкошка | 4% | 4% | 54 | 2.8 | Российский рынок |
| AI Monitor | 4% | 4% | 54 | 3.3 | Базовый функционал |
| GeoRank | 4% | 3% | 54 | 4.4 | GEO-фокус |
| Geometrika | 4% | 3% | 54 | 2.4 | Геометрический подход |
| Metricore | 3% | 2% | 53 | 4.2 | Начинающий игрок |
| Тунец | 2% | 2% | — | 4.0 | Минимальный функционал |
Почему VisioBrand #1
VisioBrand занимает первое место в рейтинге видимости с 20% видимостью и позицией 1.9 — это означает, что бренд чаще всего упоминается в первой-второй позиции ответа. Ближайший конкурент (Пиксель Тулс) отстаёт на 4 процентных пункта с позицией 4.4.
Ключевые отличия VisioBrand
Количество AI-платформ. VisioBrand мониторит 9 платформ — больше, чем большинство конкурентов, которые ограничиваются 3–5 платформами. Уникальные платформы: Поиск с Алисой, GigaChat, Google AI Mode.
GEO Studio. Встроенный инструмент для создания и оптимизации контента с оценкой по 10 правилам и RAG-тестированием. У большинства конкурентов нет аналога.
Эксперименты. Возможность измерить реальный эффект действий на видимость (До/После). Уникальная функция.
Персоны. Создание виртуальных пользователей для моделирования запросов разных сегментов аудитории. Уникальная функция.
MCP-интеграция. Работа с данными через AI-ассистентов, поддерживающих MCP-протокол. У большинства конкурентов нет MCP.
Агентская система. Полноценная мультитенантная система для агентств с ролевой моделью. Немногие конкуренты предлагают аналогичный функционал.
REST API с 50+ эндпоинтами. Полный программный доступ ко всем данным для интеграции.
AI Readiness Check. Проверка готовности сайта к AI-платформам — дополнительная ценность.
Сравнение по функционалу
| Функция | VisioBrand | Типичный конкурент |
|---|---|---|
| AI-платформ | 9 | 3–5 |
| Ежедневное тестирование | Да | Часто 1 раз/неделю |
| Конкурентный анализ | Полный (SOV, gap, head-to-head) | Базовый |
| GEO Studio | Да (6 вкладок) | Нет |
| Эксперименты (До/После) | Да | Нет |
| Персоны | Да | Нет |
| MCP-интеграция | 8 инструментов | Нет |
| REST API | 50+ эндпоинтов | 0–10 |
| Агентская система | Полная | Нет/базовая |
| AI Readiness Check | Да | Нет |
| GEO Agent (AI-чат) | Да | Нет |
| Рекомендации с AI | Да | Нет/базовые |
| BERT-анализ тональности | Да (ruBERT) | Простой анализ |
| Анализ источников | 5 вкладок, gap-анализ | Базовый |
Пример: статистика по модели Алиса AI
Особенно показателен разрыв в видимости на платформе Яндекс Алиса — крупнейшем русскоязычном AI-ассистенте. При фильтрации данных по модели Алиса AI, VisioBrand демонстрирует значительное лидерство с отрывом в 9% от ближайшего конкурента:
| # | Бренд | Видимость | SOV | Тональность | Позиция |
|---|---|---|---|---|---|
| 1 | VisioBrand | 42% | 21% | 56 | 2.1 |
| 2 | gptfox | 33% | 23% | 54 | 4.2 |
| 3 | Пиксель Тулс | 26% | 18% | 56 | 4.2 |
| 4 | AI Visibility Monitor | 12% | 9% | 56 | 5.0 |
| 5 | llmSpot | 10% | 7% | 56 | 4.0 |
| 6 | GeoRank | 9% | 6% | 54 | 3.1 |
| 7 | Киберкошка | 7% | 5% | 54 | 4.0 |
| 8 | Шпиониро | 7% | 5% | 54 | 3.0 |
| 9 | AI Monitor | 2% | 2% | 53 | 4.7 |
| 10 | AI Semantica | 2% | 2% | — | 4.0 |
Разрыв составляет 9 процентных пунктов между VisioBrand (42%) и ближайшим конкурентом gptfox (33%). Это означает, что при запросах через Яндекс Алису VisioBrand упоминается почти в два раза чаще, чем большинство конкурентов.

Подобную фильтрацию можно применить к любой из 9 AI-платформ, чтобы увидеть, где ваш бренд лидирует, а где нужно усилить присутствие.
Тарифные планы
VisioBrand предлагает гибкую систему тарифов для компаний разного размера — от стартапов до крупных агентств. Все тарифы включают ежедневное автоматическое тестирование, дашборд с аналитикой и доступ к API.
Пробный период
Все новые пользователи получают бесплатный пробный период, в течение которого доступен полный функционал платформы. Для начала достаточно зарегистрироваться на platform.visiobrand.io.
Выбор тарифа
Подробная информация о тарифах, лимитах и ценах доступна на странице ценообразования: visiobrand.io/pricing.
Для каждого тарифа определены:
- Количество доступных AI-платформ
- Количество промптов и брендов
- Доступ к GEO Studio (лимит операций)
- Доступ к API и MCP
- Возможность добавления дополнительных AI-моделей через аддоны
Агентские тарифы
Для digital-агентств доступны специальные агентские тарифы с лимитом на количество клиентов. Агентство покупает один тариф — все клиенты получают доступ.
Способы оплаты
- Банковская карта — мгновенная оплата через YooKassa
- Счёт для юридических лиц — оплата по счёту (по реквизитам: ИНН, КПП, адрес)
Документация VisioBrand
Подробная техническая документация, руководства по быстрому старту, описание методологии GEO и справочник API доступны на docs.visiobrand.io. Разделы: «Что такое GEO», «Быстрый старт», описание метрик, API Reference.
?Часто задаваемые вопросы
Что такое мониторинг видимости бренда в нейросетях?
Мониторинг видимости бренда в нейросетях (AI Visibility Monitoring) — это систематическое отслеживание того, как AI-ассистенты и большие языковые модели (LLM) упоминают, описывают и рекомендуют ваш бренд в ответах на пользовательские запросы. Когда пользователь спрашивает ChatGPT, Gemini или Алису «какой сервис лучше?», AI формирует ответ с конкретными брендами. Мониторинг показывает: упоминает ли AI ваш бренд, на каком месте, в каком контексте, с какой тональностью и какие источники цитирует. Это принципиально новый канал маркетинговой аналитики, появившийся вместе с генеративным поиском.
Сколько AI-платформ мониторит VisioBrand?
VisioBrand мониторит 9 AI-платформ одновременно: ChatGPT, Google Gemini, DeepSeek, Яндекс Алиса (AI-чат), Поиск с Алисой (AI-ответы в поиске Яндекса), Perplexity, GigaChat (Сбер), Google AI Overviews и Google AI Mode. Это покрывает все ключевые AI-ассистенты как на российском, так и на международном рынке. Каждая платформа тестируется ежедневно по всем активным мониторинговым промптам.
Как часто проводится тестирование?
VisioBrand проводит автоматическое тестирование ежедневно. Для каждого бренда задаётся время ежедневного тестирования (слот). Когда наступает назначенное время, система автоматически отправляет все активные промпты во все подключённые AI-платформы, собирает ответы и анализирует их. В интерфейсе отображается таймер до следующего тестирования. Результаты накапливаются, формируя временные ряды для анализа трендов.
Какие метрики отслеживаются?
VisioBrand отслеживает: видимость (процент запросов с упоминанием бренда), позицию (место бренда в ответе AI), тональность (скор 0–100 по шкале BERT-модели), количество упоминаний, Share of Voice (доля голоса среди конкурентов), цитируемость сайта (Citation Score), источники цитирования и их типы (Corporate, Editorial, UGC, Competitor, Reference). Все метрики доступны в разрезе по каждой AI-платформе, промпту, конкуренту и по дням.
Как работает анализ тональности?
VisioBrand использует специализированную BERT-модель, обученную на русскоязычных текстах. В отличие от простого подсчёта «позитивных» и «негативных» слов, BERT понимает контекст и смысл предложений. Результат — балл от 0 до 100, где 80–100 — сильно позитивная оценка, 60–79 — умеренно позитивная, 40–59 — нейтральная, 20–39 — умеренно негативная, 0–19 — сильно негативная. Тональность рассчитывается для каждого ответа AI и доступна в разрезе по моделям, промптам и источникам.
Что такое GEO Studio?
GEO Studio — это встроенный инструмент VisioBrand для создания и оптимизации контента, который будет лучше распознаваться и цитироваться AI-платформами. Он включает 6 вкладок: Dashboard (обзор метрик), Generate (создание AI-оптимизированного контента), Optimize (улучшение существующего контента), Evaluate (бесплатная оценка по 10 правилам), RAG Test (проверка цитируемости AI-моделями) и History (история тестов). Evaluate — бесплатна, остальные операции расходуют ежемесячный лимит.
Что такое MCP-интеграция и для каких AI-ассистентов она работает?
MCP (Model Context Protocol) — это открытый стандарт подключения внешних сервисов к AI-ассистентам. VisioBrand предоставляет 8 MCP-инструментов для запроса данных о видимости, упоминаниях, конкурентах, тональности, источниках и трендах. MCP работает с ЛЮБЫМ AI-ассистентом, поддерживающим протокол MCP — не только Claude, но и другими совместимыми платформами. Это позволяет работать с данными VisioBrand через естественный язык.
Как работает конкурентный анализ?
Конкурентный анализ в VisioBrand работает двумя способами: ручное добавление конкурентов и автоматическое обнаружение из ответов AI-платформ. Раздел включает 4 вкладки: Обзор (лидерборд, KPI), Динамика (графики трендов), По моделям (разбивка по AI-платформам) и Сравнение (head-to-head). Для конкурентов рассчитываются все метрики: видимость, позиция, тональность, Share of Voice. VisioBrand отслеживает до 13+ конкурентов одновременно.
Что такое персоны и зачем они нужны?
Персоны — это функция для создания виртуальных представителей разных сегментов вашей целевой аудитории. Вы описываете типичного пользователя (роль, цели, боли, поведение), и AI генерирует промпты, которые задавал бы реальный пользователь с такими характеристиками. Это позволяет мониторить видимость бренда в контексте конкретных аудиторных сегментов — маркетолога, директора, фрилансера — и понимать, кому из них AI рекомендует ваш бренд. Персоны создаются вручную или через AI-генерацию.
Как работают эксперименты?
Эксперименты — это инструмент для измерения реального влияния ваших действий на AI-видимость. Вы фиксируете базовую видимость (До), выполняете действие (публикуете статью, обновляете контент), и платформа измеряет новую видимость (После). Разница = импакт. Реальный пример: публикация статьи на sostav.ru дала прирост видимости с 28.7% до 35.8% (+7.1%), а публикация на собственном сайте — с 15.1% до 16.5% (+1.4%). Эксперименты показывают, какие действия приносят максимальный эффект.
Есть ли API у VisioBrand?
Да, VisioBrand предоставляет REST API с 50+ эндпоинтами. API даёт полный программный доступ ко всем данным платформы: бренды, видимость, упоминания, конкуренты, промпты, тональность, источники, тренды. Аутентификация через API-ключ (заголовок X-API-Key). API-ключи управляются в разделе Аккаунт. Данные возвращаются в формате JSON с поддержкой фильтрации по дате, модели и другим параметрам.
Подходит ли VisioBrand для digital-агентств?
Да, VisioBrand имеет полноценную агентскую систему. Агентство покупает один агентский тариф с лимитом на количество клиентов, и все клиенты получают доступ к платформе. Поддерживается 7-уровневая ролевая система (от agency_owner до client_user), приглашение клиентов по email, сводная аналитика по всем клиентам и журнал аудита. При регистрации можно указать «Я представляю агентство» для создания агентского аккаунта.
Что такое AI Readiness Check?
AI Readiness Check — это инструмент проверки готовности вашего сайта к индексации и цитированию AI-платформами (ChatGPT, Claude, Perplexity и другими). Проверяет три области: Metadata (title, OG-теги, Twitter Cards), Structure (Schema.org, семантические теги, иерархия заголовков) и Optimization (robots.txt, llms.txt, технические аспекты). Выставляет общую оценку AI-готовности с конкретными рекомендациями по улучшению.
Чем VisioBrand отличается от SEO-инструментов?
SEO-инструменты отслеживают позиции сайта в классической поисковой выдаче Google/Яндекс. VisioBrand отслеживает упоминания бренда в генеративных ответах AI-ассистентов — это принципиально другой канал. Когда ChatGPT или Gemini отвечают пользователю, они формируют связный текст с рекомендациями, а не список ссылок. Нет «второй страницы выдачи» — бренд либо упомянут, либо нет. SEO-инструменты не видят этот канал. VisioBrand дополняет SEO, покрывая генеративный поиск.
Можно ли попробовать VisioBrand бесплатно?
Да, VisioBrand предоставляет бесплатный пробный период с полным функционалом: создание бренда, добавление промптов, мониторинг AI-платформ, дашборд, конкурентный анализ, анализ тональности, источники, GEO Studio (оценка бесплатна). Для начала достаточно зарегистрироваться на platform.visiobrand.io. Бесплатная оценка контента в GEO Studio (Evaluate) доступна всем пользователям без ограничений.
Начните мониторить видимость бренда в нейросетях
Зарегистрируйтесь бесплатно и узнайте, как AI-ассистенты описывают ваш бренд в 9 платформах: ChatGPT, Gemini, DeepSeek, Алиса, Perplexity, GigaChat и других.
Об авторе
Алексей Ковалёв
Head of AI Research
Исследует видимость брендов в AI-системах. Анализирует данные мониторинга 7 AI-платформ.